In the last post we saw that Redpanda performance degraded over time and that we needed to include a certain amount of drive over-provisioning to cope with the random IO nature of Redpanda. In this post we’re going to look at a phenomenon I see in every high throughput test I run which reaches the retention limit.
Hitting the retention limit
Retention limits exist in event streaming systems as without them, the disks would fill up and the servers would crash. Even when using tiered storage, we need to have a local retention limit.
When I ran the Redpanda tests for long enough to reach the retention limit, I saw a strange stepwise increase in latency. The size of the step seems to be affected by the amount of disk used and the throughput of the test. Low throughput tests didn’t exhibit the behavior, but the medium and high throughput ones did.
In the case below, retention limits were reached at just before 22:00.
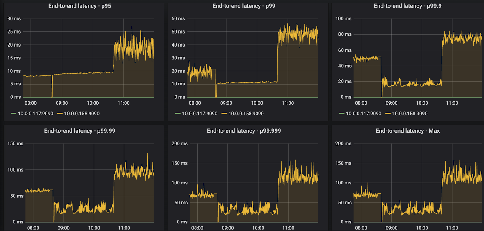
Fig 1. The Redpanda stepwise increase is less pronounced in p50-p90, but visible.
Fig 2. The stepwise increase becomes significant from p95.
Fig 3. The stepwise increase remains proportionally around the same at the high tail latencies.
Drive space utilization
The following chart shows the end of one test and the start of another. The first test used up to 20% of the drive when retention limits kicked in (3TB) and the second was configured to use up to 50% of the drive (7.5TB). We see that the tail latencies when retention kicked in are higher with 50% retention compared to 20% retention. The more full the drive, the more intense the increase in latency.
Fig 4. On the left we see the end of the 20% test. The middle is the 50% test, but the retention size has not been reached yet. The right-hand size is where the retention limit kicks in for the 50% retention size limit.
All Apache Kafka tests showed absolutely no impact on latency when retention limits kicked in. Likewise I have not seen this behaviour with Apache BookKeeper either.
The implications of this are that all Redpanda benchmarks should be run once retention has already kicked in.
Rerunning tests at the retention limit
Unfortunately for me most of my results were obtained before I made this discovery. However, I did run the 1 GB/s benchmark again with different sized retention limits.
Fig 5. The impact of data retention on end-to-end latencies for the 1 GB/s Redpanda benchmark (without TLS in this case).
Conclusions
Redpanda seems to be very sensitive to drive latency. The extra burden of deleting segment files has a large impact on end-to-end latency. This effect manifested on the higher throughput tests and is not guaranteed on low throughput workloads. If you are considering running Kafka vs Redpanda benchmarks, do remember to measure performance of a cluster that has already reached its retention limit and is actively deleting segment files - this is easily achieved with OMB as I describe in the next section.
It does seem that Redpanda gets its best results on short tests, before random IO exerts an impact on the NVMe drive and before data retention kicks in.
How to run this test
Obtaining results once a cluster has already reached the retention limit is achieved by doing the following:
Set the retention limit in Redpanda. On any Redpanda broker instance run
rpk cluster config set delete_retention_ms <ms here>or limit by space per partition usingrpk cluster config set retention_bytes <bytes here>In the OMB workload file, set warmupDurationMinutes to a value large enough so that OMB is still in the warm-up phase when the retention limit is reached. Latencies are only recorded after the warm up is complete.
You can also see instructions in my OMB repo.
Next we’ll look at a workload that is more common than anything we have run so far - using record keys to achieve message ordering.
Series links:
Kafka vs Redpanda performance - Part 3 - Hitting the retention limit
Kafka vs Redpanda performance - Part 4 - The impact of record keys
Kafka vs Redpanda performance - Part 5 - Reaching the NVMe drive limit