In the last post we saw that Redpanda performance degraded significantly by running the same 1 GB/s throughput via 50 producers and consumers instead of 4. In this post we’ll see the results of running the 1 GB/s benchmark for a longer time period with the original 4 producers - the sweet spot for Redpanda.
Running the benchmark for 24 hours
Unfortunately I hit a bug in OMB with the 24 and 36 hour tests which prevented me from obtaining the statistics json files. I have since added a fix for the bug but for the purposes of this post the Grafana dashboards do a good enough job of showing the issues I found.
The First 12 Hours
Putting it simply, running the 1 GB/s throughput, over 288 partitions and 4 producers and consumers led to significant degradation in Redpanda performance over time. It took 12 hours for the degraded end-to-end latencies to manifest.
Fig 1. Redpanda p50-p90 end-to-end latencies jump after 12 hours.
We see the same pattern in the tail latencies, though to a much larger degree, with 25 second latencies reported.
Fig 2. The Redpanda tail latencies shoot up massively after 12 hours.
End-to-end latency significantly increases in the higher percentiles. The p99 measurements hit 3.5s, while p99.99 goes as high as 26s. These are only the scraped percentiles based on 10 second windows, which are far smaller than the final percentile results for the whole multi-hour test.
Did you notice that there’s also a stepwise increase in latency just before 20:00? There’s more going on under the hood, but we’ll get to that in an upcoming post.
So what’s going on?
Each time I run the test I see the same pattern. In another case with the same latency pattern, we see internal RPC latency between brokers go up.
Fig 3. Redpanda reports increasing inter-broker latencies midway through the 24 hour test.
The IO subsystem metrics indicate some kind of saturation, as the internal_rpc latency significantly increases, the number of requests in the IO queue increase from 0 to 1000s, and as total time spent queued similarly starts to hit 500 to 1k ops.
Fig 4. Indicators of saturation.
From the metrics, it appears that there may be an issue with the NVMe drive in keeping up with the workload. Time to look at the previous metrics but per instance rather than as a cluster as a whole.
Fig 5. Redpanda-1 starts reporting being “starved for disk”.
It looks like broker redpanda-1(light blue) has a problem and redpanda-0 (yellow) also is starting to show some performance issues, with some more minor peaks.
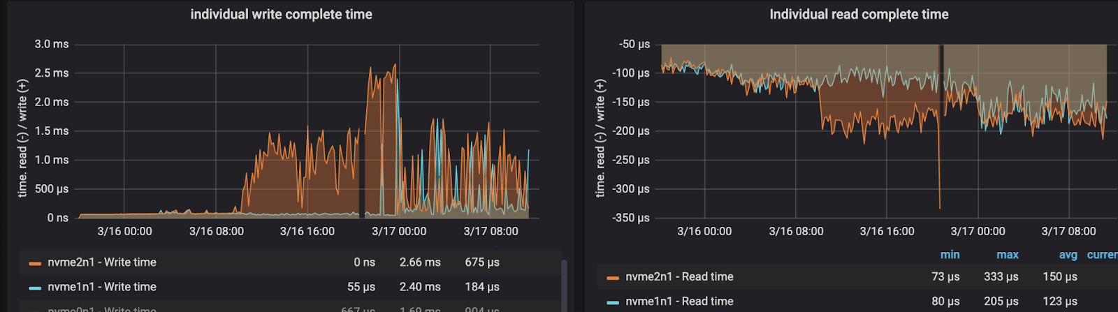
Redpanda-1 saw a big jump in individual write and read completion time starting around 10:00.
Fig 6. Redpanda-1 NVMe drive read and write latency increases markedly.
Meanwhile, redpanda-0 is also showing signs of extra drive latency, with similar spikes in its individual write and read completion times.
Fig 7. Redpanda-0 also seeing increased NVMe drive latency.
Redpanda-2 seems ok for now, with a baseline 50-60 microsecond write latency that Redpanda seems to exhibit on this hardware when it's not too stressed.
Fig 8. Redpanda-2 shows healthy NVMe drive latency.
The Next 12-24 Hours
Letting the test continue for an additional 12 hours we begin to see further degradation in latency. The following graphs show the individual write and read completion times for each broker across a 36-hour period.
Fig 9. Redpanda-0 NVMe drive latency over 36 hours.
Fig 10. Redpanda-1 NVMe drive latency over 36 hours.
Redpanda-2 now starts having issues too.
Fig 11. Redpanda-2 NVMe drive latency over 36 hours.
The NVMe drive slow down started on one broker but within a matter of hours it was affecting all brokers. By the end of the 24 hour run, I was seeing 3 second p99 and 25 second p99.99 end-to-end latencies (10 second windows), which vary significantly from the results on the shorter 1 hour tests (p99=11ms, p99.99 =30ms). I ran this test three times on three separate hardware deployments, once to 36 hours and twice to only 24 hours - the slowdown repeated on all three runs. Given that it occurred at around the 12 hour mark on all three test runs, on completely different deployments, I am satisfied that this is a totally reproducible behavior with this workload and hardware.
After some analysis it is clear that the early performance was based on the NVMe drives still being relatively empty, with low NVMe GC overhead. Over time SSD drives start needing to perform housekeeping operations such as garbage collection and wear leveling. As the drive filled up, more and more GC was required which started impacting drive read and write latency. More on that further down. Through data retention policy I had left 25% of the drive empty throughout the test, which is a pretty standard amount.
While Redpanda deteriorated over time, I saw that Kafka actually improved over time. The p50 end-to-end latency didn’t show any strong signal but the p99 and p99.99 latencies show marked improvement.
Fig 12. Kafka p50 end-to-end latencies for a 24 hour period.
Fig 13. Kafka p99 end-to-end latencies for a 24 hour period.
Fig 14. Kafka p99.99 end-to-end latencies for a 24 hour period.
This is a somewhat unfortunate pattern for Kafka which can show its worst results in the first hours of load as it doesn’t make for good benchmark results - few people leave Kafka to warm up for a few hours before collecting results.
It’s time to talk about random IO vs sequential IO
As I wrote about recently in my blog post “Is sequential IO dead in the era of the NVMe drive?”, even high performance NVMe drives do better with sequential IO. Sequential IO reduces the need for the drive to perform GC which in turn extends the lifetime of the drive and keeps the drive performance high. When it comes to mechanical sympathy, sequential IO is just as beneficial to SSDs and as it is to HDDs.
There is a continuum with sequential IO on one side and random IO on the other. If we look at three event streaming servers: Apache BookKeeper (used by Apache Pulsar), Apache Kafka and Redpanda, we would see that BookKeeper is firmly in the sequential IO side, Apache Kafka is in the middle and Redpanda is more to the random IO side.
What makes BookKeeper sequential is that all of its data is written to a single active Write-Ahead-Log (WAL) file located on one disk. Data from multiple topics is interleaved in the WAL. Data is written a second time for long-term read-optimized storage, again with only one active file at a time, located on another disk. In both cases writes are purely sequential. Reads are not quite as sequential but pretty good. We could say that BookKeeper is truly built for modern storage hardware as it writes and reads with a sequential IO pattern.
Apache Kafka sits somewhere in the middle of the spectrum. Kafka maps each partition to an active segment file, resulting in much more granularity than BookKeeper. Given that our test has 288 partitions, we have a corresponding 288 files being actively written to at a time. But Kafka relies on the OS to flush large amounts of data to disk as it sees fit, leading to larger sequential writes that span multiple blocks.
Redpanda sits the closest to the random IO side. While it too uses the same partition-to-active-segment model as Kafka, it uses direct IO and submits writes in small 16 KiB chunks with IO merging disabled rather than let the OS flush it asynchronously. What we’ve seen in this long running test is that writing small chunks to 288 different files very frequently causes significant drive fragmentation, causing the NVMe drive GC process to become the bottleneck.
Empirically, I have never in my time seen this form of drive degradation with BookKeeper despite running it in production on the very same kind of NVMe drives. Neither did I see this degradation in Kafka during my 24 and 36 hour tests. It seems that this is Redpanda specific and likely due to their small writes and need to fsync across many files.
NVMe drive Over-provisioning (OP)
But of course, I did not employ any drive over-provisioning for this benchmark, partly because the existing automation did not do so. EC2 local instance store volumes come with 0% OP. Over-provisioning is a way of making NVMe drives maintain their performance over time and increase their lifespan. Basically it means reserving a portion of the drive purely for housekeeping purposes like GC. Enterprise grade SSDs that you buy will come with a certain percentage of OP built-in however AWS does not include any OP in its local NVMe drives. If you carefully read the AWS storage optimized instances docs, AWS advises leaving 10% of a drive unpartitioned (and therefore unwritable by the OS) to act as OP space for the drive controller.
(Don’t get drive over-provisioning mixed up with the Redpanda over-provisioned flag, they are unrelated. That flag is related to running Redpanda in Docker).
The Redpanda OMB automation did not include this 10% unpartitioned space, so I added this to the Ansible script in my OMB repo. You can set the partition end % with the partition_percent variable.
- name: Create a new primary partition with % free (over-provisioning)
hosts: redpanda
tasks:
- parted:
device: '{ }'
number: 1
label: 'gpt'
flags: [ lvm ]
state: present
part_end: '{{ partition_percent | default(100) }}%'
loop: '{ }'
I ran the same “1GB/s, 4 producer, 288 partition” test again, with a data retention policy set to limit the disk size to 75% of total volume, to see if the 10% OP fixed the slow down problem. This time the slowdown started at around 24 hours instead of 12, which is better but still problematic. While I didn’t run further tests, I would assume at least 20% of a drive should be left unpartitioned, perhaps as high as 30-40% (you’ll have to test it for yourself). Exactly how much over-provisioning your drives need depends heavily on your workload. The more partitions you have, and higher load you have, the more random IO you’ll have, and the more write-amplification will occur over time. Given that at-scale production workloads tend to have many thousands of partitions, you may need to reserve a sizeable portion of your drive to accommodate GC.
Conclusions
What does built for modern hardware really mean? In my opinion, built for modern storage drives means building a system that sits further on the left of the sequential/random IO continuum, and for a storage system like Apache Kafka et al, storage and networking are where the most important optimizations lie.
It is telling, after having run Apache BookKeeper in production in the cloud with local NVMe drives, I have never seen NVMe drive slowdowns necessitating over-provisioning. Likewise, in my two months of benchmarking Apache Kafka, no long running test, even the stress tests saw the need for over-provisioning. Yet Redpanda did. Databases also require over-provisioning and it comes down to the fact that many databases are random IO heavy by their nature. Random IO doesn’t come for free, and just because a system relies on the ability of a drive to perform random IO it doesn’t mean it’s a better architecture. It’s trade-offs all the way down.
I highly recommend running benchmarks for a long time so that you can catch some of these issues that you won’t see in a short benchmark.
How to run this test
In your OMB workload file, simply set testDurationMinutes to 1440 for 24 hours or a higher value if you want to confirm that a higher OP configuration is effective for Redpanda.
Note that at the time of writing, my fix that is necessary when running these longer tests is not in the main OMB repo. You can follow the steps in my copy of the OMB here.
Next up we’ll talk about that little stepwise increase in latency we saw in one of those Grafana dashboards - hitting the data retention limit.
Series links:
Kafka vs Redpanda performance - Part 2 - Long running tests
Kafka vs Redpanda performance - Part 3 - Hitting the retention limit
Kafka vs Redpanda performance - Part 4 - The impact of record keys
Kafka vs Redpanda performance - Part 5 - Reaching the NVMe drive limit